Accueil
À Propos
Abonnement
Fonctionnalités
TOUS
BUSINESS
Vente
Achat
Stock
Comptabilité
Produits
MISSION
Planification
Suivi
Catégories & étiquettes
Collaboration
Kanban
gantt
Commentaires & checklists
États personnalisés
TASK
Kanban
DATA
DatasRun
notes de service
Import / Export
Historique & logs
WORKFORCE
Pointage
Congés & absences
Requêtes internes
Sanctions disciplinaires
Dossier employé
INSIGHTS
Base de données centralisée
Prevision
Data Analytiques
MANUFACTURING
Nomenclature (BOM)
Commande de fabrication
Ordre de fabrication 'OF)
Distribution
PERF
Production
Qualité
RUN
Leads
Opportunités
AffaireCases
Contacts & entreprises
CMS & contenu
SYNC
Synchronisation globale
Alertes intelligentes
Vue multi-projets
ASSIST
Tickets externes
Tickets externes
SLA & priorités
Historique & suivi
LOGISTIQUE
TMS
WMS
IOT (Internet Of Things)
IA prédictive
CONTROL
Utilisateurs & rôles
Paramètres globaux
Sécurité
Intégrations
TOUS
BUSINESS
MISSION
TASK
DATA
WORKFORCE
INSIGHTS
MANUFACTURING
PERF
RUN
SYNC
ASSIST
SUBSCRIPTIONS
LOGISTIQUE
CONTROL
Contact
Actualité
Blog
Se connecter
Découvrir
Réservez une démo
English
Français
العربية
3
Total:
0 TND
Entreprises
0TND
Quantité: 01
Utilisateurs
0TND
Quantité: 01
Paiement
Vider panier
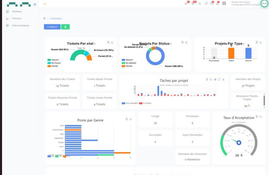
Transformez vos données en décisions stratégiques.
Découvrir
Réservez
une démo
BD personnalisés
Prevision
commerciales et financières
Fonctionnalités
Base de données centralisée
Prevision
Data Analytiques